*ST华微获得实用新型专利授权:“湿法腐蚀辅助转片装置”
2025年08月26日 | 浏览量:63571

图片来源于网络,如有侵权,请联系删除
证券之星消息,根据天眼查APP数据显示*ST华微(600360)新获得一项实用新型专利授权,专利名为“湿法腐蚀辅助转片装置”,专利申请号为CN202422531224.7,授权日为2025年8月26日。
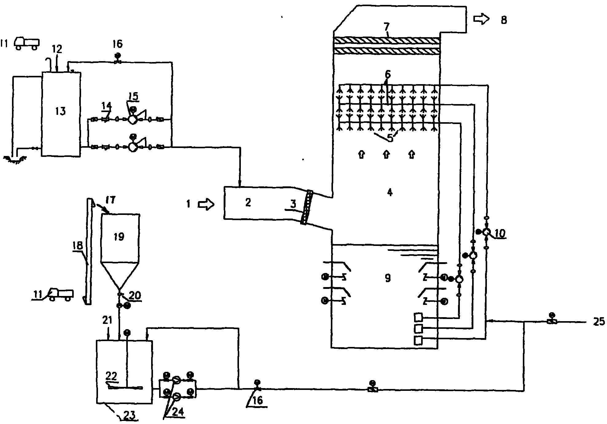
专利摘要:本申请提供一种湿法腐蚀辅助转片装置。湿法腐蚀辅助转片装置包括腐蚀槽、滚动组件、支撑件及片筐。腐蚀槽包括由槽底和槽壁围合形成的容置空间。滚动组件设置在相对的两个槽壁之间,其延伸方向与槽底的延伸方向平行。支撑件设置在滚动组件的相对两侧。片筐通过支撑件固定在容置空间内,片筐用于容置待腐蚀的硅片,片筐的底部具有一开槽,开槽将至少部分硅片露出,滚动组件与露出的硅片接触,滚动组件用于带动片筐中待腐蚀的硅片旋转以使硅片腐蚀均匀。如此,通过上述结构,确保硅片腐蚀效果的均匀性,从而显著提升产品的良率。

图片来源于网络,如有侵权,请联系删除
今年以来*ST华微新获得专利授权28个,较去年同期增加了75%。结合公司2024年年报财务数据,2024年公司在研发方面投入了1.25亿元,同比增17.68%。
通过天眼查大数据分析,吉林华微电子股份有限公司共对外投资了6家企业,参与招投标项目46次;财产线索方面有商标信息10条,专利信息271条,著作权信息6条;此外企业还拥有行政许可19个。
数据来源:天眼查APP
以上内容为证券之星据公开信息整理,由AI算法生成(网信算备310104345710301240019号),不构成投资建议。
本文来源:资讯纵横网
本文地址:https://mgisk.com/post/34380.html
关注我们:微信搜索“xiaoqihvlove”添加我为好友
版权声明:如无特别注明,转载请注明本文地址!

